Baker Hughes Automates P&ID Creation
Configurator creates P&IDs automatically to match product options
Baker Hughes, based in Florence, Italy, is a global leader in the supply of compressors and turbines for the oil and gas industry. Each compressor and turbine comes with a wide range of custom configurations. Traditionally, creating piping and instrumentation diagrams (P&IDs) and documentation for associated electrical, control, cooling, and hydraulic systems took over six weeks for each proposal and delivery.
Thanks to Design Power's Design++® technology, Baker Hughes drastically reduced the time to produce complete, customized P&ID sets from several weeks to just minutes, offering the following advantages:
- Faster document delivery for proposals and system installation.
- Increased quality and consistency, lowering warranty risks.
- Reduced engineering and sales costs through automation.
- Improved customer satisfaction due to quick turnaround and high-quality outputs.
P&ID Configurator
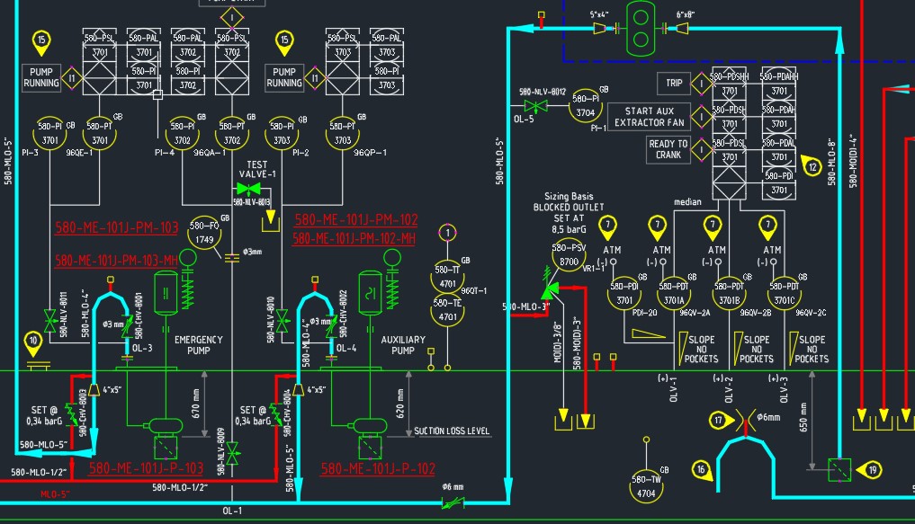
Highly customized compressors and turbines require extensive and detailed drawings and schematics to support sales, manufacturing, installation, and operations. A single compressor, including all auxiliary systems like lubrication, hydraulics, and cooling, may demand over 60 P&ID drawings, each taking up to four hours to create manually. To improve efficiency, Baker Hughes sought a solution to streamline the process, minimizing unnecessary revisions and better accommodating customer modifications. This led to the creation of the P&ID Configurator, an automated tool built on Design Power's Design++ technology and DrawingWise solution framework, which now generates all auxiliary system P&IDs for Baker Hughes. At the heart of the P&ID Configurator is the concept of SuperDrawings. These contain all the necessary logic and CAD symbols to produce a complete set of P&IDs for any equipment and control options. When a new P&ID set is required, the configurator quickly assembles and connects all CAD symbols based on base equipment and customer-specific options. What used to take up to 30 days is now completed in just 20 minutes. Today, over 500 Baker Hughes engineers worldwide rely on the cloud-based P&ID Configurator for their daily operations.Endorsements
"The greatest value of the P&ID Configurator lies in reducing the 'cost of failure' - not only in time and sales costs but by ensuring high quality and minimizing warranty risks."
"The P&ID Configurator also helps train our new engineers. It embeds Baker Hughes's rules and guidelines, offering a safe framework that shortens the learning curve for our staff."
- Simone Bassani, Engineering Manager
"We tried to develop a similar system with other tools but had limited success. Design Power's technology made it seamless. Design++ is incredibly flexible and adaptable to any scenario we could imagine."
- Sandro Migliorini, System Design Engineer &
Key Developer of the P&ID Configurator
"We can’t imagine working without it. What once took hours is now completed in minutes, providing consistent designs and allowing us to focus on more intricate control problems."
- Francesco Bartolini, Senior System Engineer



